Updated: September 16, 2020
Time for an adventure. As you may well remember, I upgraded my Asus Vivobook from Trusty to Bionic not that long ago, and in the process discovered all sorts of wonders and snags. All in all, I found the move reasonable, and settled for the KDE desktop, because it's good, I like, I tell my wife, she agree, very nice.
Now, we must do the journey again - and we will go from Kubuntu 18.04 to 20.04. My expectation is, based on my testing of the Plasma desktop over the past few years, to have a somewhat improved experience, with nice sprightly performance and significantly improved Samba connectivity. Well, let's see what gives.
Upgrade process
Not the smoothest. I did it via the command line, including the toggle for third-party applications, as I wanted to preserve all my software. This machine hasn't been formatted or set up anew since roughly 2013, so we're carrying a lot of valuable data and heavy usage.
The whole procedure took about 2.5 hours, mostly because there were several unexpected interactive questions, presented in the form of ncurses dialogs, asking me whether to keep or replace this or that version of a configuration file. As always, I just hit Enter, and let things take their course. For example, one of these:
Configuration file '/etc/apparmor.d/usr.sbin.cupsd'
==> Deleted (by you or by a script) since installation.
==> Package distributor has shipped an updated version.
What would you like to do about it ? Your options are:
Y or I : install the package maintainer's version
N or O : keep your currently-installed version
D : show the differences between the
versions
Z : start a shell to examine the situation
The default action is to keep your current version.
*** usr.sbin.cupsd (Y/I/N/O/D/Z) [default=N] ?
No idea, and frankly, this shouldn't really be shown to users - or at least, there ought to be quiet toggle yes to all kinds of thingie. Now, toward the end of the upgrade, the laptop lost Wireless network connectivity - the full error being:
Error loading QML file: qrc:/plasma/plasmoids/org.kde.plasma.networkmanagement/
contents/ui/main.qml:40:34: Type PopupDialog unavailable
qrc:/plasma/plasmoids/org.kde.plasma.networkmanagement/
contents/ui/PopupDialog.qml:51:9: Type Toolbar unavailable
qrc:/plasma/plasmoids/org.kde.plasma.networkmanagement/
contents/ui/Toolbar.qml:133:9: Type PlasmaComponents3.ToolButton unavailable
file:///usr/lib/x86_64-linux-gnu/qt5/qml/org/kde/plasma/
components.3/ToolButton.qml:22:1: plugin cannot be loaded for module "QtQuick.Templates": Failed
to extract plugin meta data from '/usr/lib/x86_64-linux-gnu/qt5/qml/QtQuick/Templates.2/
libqtquicktemplates2plugin.so'
The upgrade couldn't fully complete because of this - as the upgrade utility needed to grab a package from the Web and then timed out. This means running a manual package cleanup after the reboot, provided the system comes up all healthy like.
A reboot later ...
Things were looking somewhat better once I cycled the laptop. Some interesting observations, to wit. There's now an Asus splash logo during the boot sequence, competing with the Kubuntu logo. I prefer the old way, because I had only a single logo, and it felt cleaner.
The overall boot time remains unchanged, but the login screen now has an annoying flicker. If you move the mouse cursor, the whole screen flashes on and off rapidly, mostly depending where the mouse focus is. This didn't occur in Kubuntu 18.04, and I'm not sure what's causing the issue. A bug in SDDM or some such? Now, I've got Intel graphics here, like the G50 text box, but I don't see that yonder. Overall, the Kubuntu 20.04 desktop looked the part, the network was working properly, and at first glance, there be no issues, arrgh. So let's start poking and prodding.
Bugses, my preciousss
Alas, I encountered all sorts of little annoyances right away:
- The Gnome screenshot button had the old icon - but only when closed. When I launched it, it changed to the new icon. Solution: unpin/pin the application, twice because the first time, there were two pinned Gnome screenshot apps on the vertical panel. All of this feels quite unnecessary.
- Samba credentials were retained, I was able to continue connecting to my machines using the hostname and not just the IP address, but now, boom, video files stored on a remote share are getting cached when I try to play them - an old problem, maybe fixed in Plasma 5.19, but this doth not help me here. So, in essence, Kubuntu thus becomes useless to me, as I rely heavily on good and seamless network connectivity with Windows systems.
- TrueCrypt stopped working - fixed it. I am going to provide a complete tutorial on this very soon:
truecrypt
ERROR: ld.so: object 'libgtk3-nocsd.so.0' from LD_PRELOAD cannot be preloaded (cannot open shared
object file): ignored.
truecrypt: error while loading shared libraries: libSM.so.6: cannot open shared object file: No
such file or directory
- In the system messages, I noticed an odd line, something about the Tracker metadata extractor, which is a Gnome thing, and it should be affecting my box - although to be fair, given the series of inline upgrades I did, and the fact I've not purged the Gnome stuff, can explain why this exists. Anyway, I did a bit of purgology right there and then.
Aug 17 22:06:19 ultra systemd[2401]: Started Tracker metadata extractor.
systemctl --user mask tracker-store.service tracker-miner-fs.service tracker-miner-rss.service tracker-extract.service tracker-miner-apps.service tracker-writeback.service
tracker reset --hard
CAUTION: This process may irreversibly delete data.
Although most content indexed by Tracker can be safely reindexed, it can't be assured that this
is the case for all data. Be aware that you may be incurring in a data loss situation, proceed at your
own risk.
Are you sure you want to proceed? [y|N]:
Performance & resources
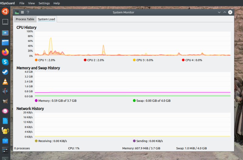
Overall, the speed remains unchanged. Kubuntu 20.04 is a bit faster at low to moderate loads, but slower than Kubuntu 18.04 when the system is being utilized more heavily. The responsiveness is a tad better. Resource utilization is about 600 MB memory on idle and ~1% CPU. Good numbers, and more than adequate behavior for a machine pushing well into the serious age bracket.
Look & feel
Kubuntu 20.04 does feel prettier. Fewer visual artifacts, better-looking widgets. Fonts, also a tad better than before, don't know how, but any improvement on the font rendering side is a blessing in my book. Nice.
GTK apps styling
Bad. They don't seem to integrate well with the global menu thingie I'm using. No matter what I tried, the look and feel in this space never improved. Maybe I need to do a reset of my Plasma settings, but then, I could just use Windows (well, it's there, in the dual-boot config), and not worry about it.
Flickering, attempt to resolve
I tried a whole bunch of things, and none yielded any meaningful result. I tried enabling/disabling different desktop effects for the login page, to no avail. I also tried adding options to the Intel xorg configuration file, but this did nothing. The flicker also affects the logout overlay - where you can choose what you want to do with the system (shutdown, restart, logout, suspend). I also tried playing with the compositor options - it told me that there was an unstable driver, whatever. Again, no matter what I tried, the flickering didn't go away. As it stands, this remains unresolved.
Section "Device"
Identifier "card0"
Driver "intel"
Option "Backlight" "intel_backlight"
Option "TearFree" "on"
BusID "PCI:0:2:0"
EndSection
Conclusion
A year and a half ago, I was quite pleased with my Vivobook upgrade, and I thought it had been a sensible move. Plasma seemed to offer a good, pleasing work environment. Fast forward to now, my impression is less glamorous. The look & feel and performance are solid, but there are too many bugs and issues to make me feel happy or comfortable.
This ties into how I've been feeling about the Linux desktop in general these past few years. At the end of the day, yes, my laptop works, and it's got a stylish enough operating system with a plenty of goodies in there for casual and even advanced use. But then, why do I need to have this flicker thingie on a laptop with Intel graphics? It's worked fabulously for seven odd years. Or why do I need to fret about Samba in 2020, when every other desktop environment - and certainly Windows - does streaming perfectly fine? I don't know, maybe I should stop writing about Linux and just do pottery instead or something. Anyway, the upgrade worked, but the top layer shows cracks in the facade, the slow and steady decline of care, love, passion and fun in the Tuxy desktop. But will I keep the distro installed? Not sure really. Really not sure. The end.
Cheers.