Slimbook Pro2 + Kubuntu 18.04 - Superb match

Updated: September 10, 2018

Several days ago, I happily posted an article showcasing my first impressions with a recently purchased Slimbook Pro2 laptop. I was extremely pleased with how the experience went. The laptop looks the part, behaves the part. I installed Kubuntu 18.04 Bionic Beaver LTS on it, and things only got better from there.

I didn't elaborate much on the actual operating system experience. But this is why we're here. I want to give a detailed overview - and yet another Kubuntu 18.04 review - of the actual setup, the hardware part, speed, performance, battery, all the important bits and pieces. After all, I intend to use this machine for serious work, and everything has to be super green. So let's see.

Teaser

Installation setup

The Kubuntu installation went fine. I booted into a live session without any problems or visual glitches, verified that the hardware components work as they should, and then installed the distro to the internal 500GB SSD. I opted for an LVM + full-disk encryption configuration. Three minutes later, the laptop was ready for use.

Disk encryption

Installing

Desktop, installed

Partition manager, final layout

Final partition layout after the installation.

Boot speed

The boot sequence is clean. There are weird system errors that you occasionally see in this and that distro, which can really mar the effect, but not here. The BIOS post takes about five seconds, there's a loader initialization plus decryption part, another 10-13 seconds, and then a three-second transition to the login screen. Once the credentials are provided, it's another two seconds to a fully operational desktop. Using systemd-analyze, as I've shown you in my Ubuntu & slow boot article, won't help because the encryption piece plus login plus one small glitch after the desktop is reached skews the results in an odd way. More about the desktop glitch later.

Hardware compatibility

This is probably the most critical part. I was slightly apprehensive, regarding the Wireless network in particular, but there were no issues. To be more specific, Wireless, Bluetooth, web camera, and SD card port all work as they should. The Wireless signal quality is really good - and maxes out steady at the actual network capacity.

Fn buttons also work without any issues, although by default, both screen brightness and volume were set to only about 50%. Suspend & resume, no issues, with a sub-one-second timing both ways. I also hooked up my various smartphones, and they worked without any woes, including read & write to Lumia 950, something that was a problem with KDE flavors in the past.

Lumia mount

SD card mount

There were no proprietary drivers available. Maybe the particular chipset does not require anything special, or maybe the firmware microcode is bundled some other way. Well, no matter. Everything works.

Drivers

Touchpad was configured for no taps. It works rather well, but I think the default acceleration isn't good enough. It feels sluggish. I prefer much faster pointers, with zero delay. But again, in the end, it works just fine.

Touchpad

Configure desktop for serious use

So what I did is relatively modest. First, no third-party repos whatsoever. I decided to use the Breeze theme plus Breeze icons. Second, I did change the wallpaper. Third, I did select icons-only task manager, changed Show desktop to Minimize All, made a few other small visual tweaks, but that's pretty much as far as cosmetics go. I did install Chrome, Steam, VLC, GIMP, and Kamoso, plus a few utilities and libraries here and there. All in all, it's nothing drastic, but it looks modern and smart. Additional changes will come as I go along and start using the desktop more and more.

About

Desktop, ready

HD display & scaling

Now, this is a very interesting thing. First, it's so complex that I'm going to write a whole separate article on how well KDE handles display scaling and GTK applications. For now, I'm just going to give you a brief teaser into how things went.

Having a 1920x1080px resolution on a 14-inch screen is problematic. Things are just too small. So you need to scale things up. Plasma has a built-in display and font scaling, which works ok, however it only affects KDE applications, and secondly, there were some render artifacts. In the end, I chose not to scale the desktop and use bigger font values instead. For GTK applications, as well as the two browsers, Firefox and Chrome, I had to use a whole range of overrides, config changes, and CSS tweaks to get everything in order. This is far from trivial, hence the separate tutorial coming in a few days.

Scale display

Bad artifacts

Visual glicheroni after scaling up.

I have to say that Gnome seems to handle scaling better than KDE, probably because the UI is simpler. But recall my Lenovo Y50 test. It's a 2014 laptop with a 4K display, and it's currently running Windows 8.1. There, the scaling works reasonably well, but there are some programs, including built-in utilities that just do not support this feature. In the end, I reduced the resolution from UHD to normal HD.

However, I did boot Ubuntu Trusty on that machine, and tried scaling up. It worked like a charm. Beautifully elegant and consistent. This was three years ago, and I think Plasma still hasn't reached this level of immediate precision with scaling. Moreover, this was a Unity test, so it's not Gnome per se, but having done some extra tests since on various machines and displays, in general the Gnome-based or Gnome-derived desktops seem to handle UHD display scaling better.

Resources, performance & battery

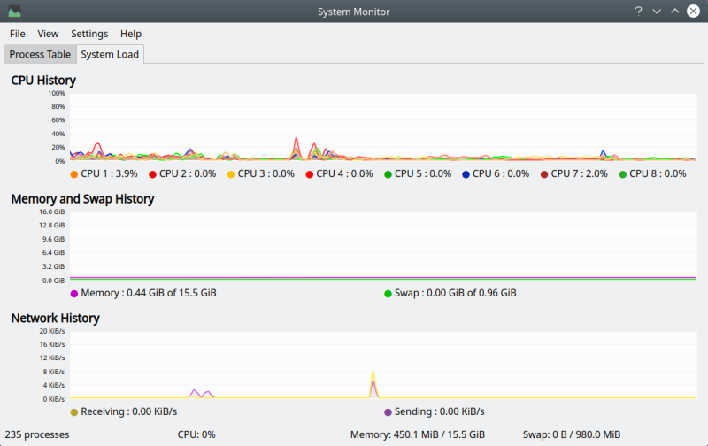
This is a hot one. First, the laptop is a beast when it comes to base resources. Four cores, eight threads, 16 GB of RAM, and SSD. As you can expect, responsiveness is really good. In-memory operations aren't drastically faster than on other machines, which is a testament to how well optimized KDE is. Overall, you will notice significant improvements when it comes to heavy multi-tasking and IO-bound tasks.

Memory usage is only about 450 MB on idle, comparable to the G50 machine. This is another proof to the lithe nature of Plasma. CPU ticks at only about 0-1% on idle, which is again, expectable and in line with previous tests, even on different hardware platforms.

Resources

Battery life is pretty good. Now, I cannot compare to other devices as the hardware stack is completely different, but we can still evaluate the results for what they are. The battery is new, so the readings might not be fully accurate, but roughly three to four days in, the numbers seem consistent.

On the first day, with 50% brightness and light use, the battery read close to five hours juice time. The next time, after a good night sleep (the laptop and me, in separate beds of course), with light to moderate use plus full brightness, the Slimbook Pro2 still offered 4.5 hours at 85% juice, which would translate into more than five hours at full brightness and probably six dimmed to half.

Battery 1

Battery 2

Later on, with me hammering on the keyboard and doing things, the value stood at three hours at 67%, which translates into 4.5 hours full charge. Now notice that the battery depleted 17% in about forty minutes of work, which does not fully align with the previous figure, but then, usage dictates drain. From that perspective, the battery lost 17%, about one sixth of what it can offer in about three quarters of an hour, which translates more or less into 4.5 hours once again, at full brightness and moderate loads. Or about five hours and change with the brightness toned down. So I believe, with these results still valid at the time of writing, that the battery capacity is about five hours for Slimbook Pro2 + Kubuntu. I don't know if there's any need for a full charge and full depletion and/or how to actually make the battery last longer. Suggestions, email away.

Battery 3

Fonts

This is another important aspect. Pretty good - but I did tweak the font color to pure black. However, overall, the clarity is decent, and I didn't feel the urge to change to the Ubuntu family of fonts. Quite reasonable.

Fonts

Problems & niggles

Now, not ALL is perfect. There were some issues with Kubuntu.

First, the Wireless deactivated-activated bug. It's such a silly one. Once you have the Wireless configured, there's no KDEWallet prompt, but then, any subsequent network connection will hang until it fails, and immediately thereafter, the network will actually connect successfully.

The really annoying thing about this bug is that it's been around for a long while, and it comes and goes. For instance, in KDE neon, it's disappeared. In my Kubuntu 18.04 instance in the eight-boot setup on the Lenovo G50 test machine, it was there, and it's now gone, too. The alarming bit is - both the Slimbook and the G50 use the same Kubuntu (fully up to date), and yet, you get inconsistent results.

Network-wise, you need the Samba tweak to connect to Windows 7 hosts. After that, Samba speed is pretty reasonable, and VLC will prompt you for password if you try to play media from these remote shares.

I also experienced two crashes. One, while adding and removing desktop widgets and trying to hide/show system tray icons. Two, while playing with Vault. I actually wanted to save my Vault files under a folder named Vault in the home dir, but this is actually the default mount point, so if you try that, Vault will crash rather than warn or stop.

Vault crash

Crash on system tray tweaks

Why are the two crash windows ever so slightly different in width?

Then, there was an issue with KATE. I wanted to launch it as sudo slash root and got this:

Executing Kate as root is not possible. To edit files as root use:
SUDO_EDITOR=kate sudoedit <file>

Running this ambiguously worded command does nothing. So this goes back to the security nonsense article regarding a similar problem with Dolphin. We have a reduction of user-space capabilities for the sake of a completely nebulous idea, without a seamless alternative. Now, there is an alternative. It's called pkexec. You can use pkexec to run Kate, and you will be prompted to provide your password. If only this was done in a smooth, elegant way.

pkexec kate

Pkexec Kate

Firefox didn't have the checkbox to remember my multi-tab close choice for some reason, so I had to go into the browser config and change this manually.

Firefox, confirm close

Conclusion

Overall, Kubuntu 18.04 Bionic Beaver works really well on the Slimbook Pro2. Hardware compatibility is top notch, performance and responsiveness are excellent, you get good battery life, and I was able to stock up the desktop with apps without any problems. HD scaling can be better, but that's something I will talk about separately. Again, fully doable. There were some cosmetic niggles and issues, plus two rather naughty crashes. These are things that stand between Kubuntu and perfection, and somehow, the last few pieces always elude the creators. It's almost like self-induced masochism, a fear of finishing one's work, which is why artists and poets rarely ever say they're done. That, or bad QA.

But let's not forget the Slimbook. This fine laptop is matching and exceeding all my expectations, hand in hand with the operating system. I did have to invest a little of energy polishing everything up, but it was a fun process, you will also gain from it a range of guides and tutorials, and in then end, I have a robust, beautiful systems that should hopefully serve me well for years to come. To sum it up: If you're looking for a Linux-based or Linux-friendly laptop, Slimbook seems cool. If you need an OS to match, Kubuntu 18.04 Beaver is a very reasonable and modern choice. Finally, this is not the end. Our journey has only just begun, so expect a whole range of articles to follow.

Cheers.